🎬 Watch the Video Tutorial
Follow along with this step-by-step video guide
Category: Tutorial | Read Time: 5 min | Updated: January 2026
Tired of spending hours building custom reports in Primavera P6 or MS Project? What if
you could get instant AI-powered insights into your project health without
clicking through dozens of menus?
You're in the right place.
This guide shows you how to upload your XER or XML file
and get comprehensive AI-powered analysis in under 5 minutes. No installation,
no complex setup—just drag, drop, and discover.
Getting started with Nahla is incredibly simple. Whether
you're using Primavera
P6, MS
Project, or Excel
schedules, the process is the same.
1. Open Primavera P6
2. Go to File → Export
3. Select XER format
4. Save the file to your computer
1. Open MS Project
2. Go to File → Save As
3. Choose XML Format (*.xml)
4. Save the file to your computer
1. Visit nahla.ai
2. Click the drag-and-drop upload area
3. Select your XER, XML, or Excel file
4. Wait 30-60 seconds for processing (large
files may take longer)

💡 Pro Tip: Files up to 500MB are supported with async
processing. Most projects process in under a minute, larger files (50,000+
activities) may take a few minutes.
Once your file uploads, you'll see a comprehensive 4-tab dashboard with
key performance metrics:
·
Project
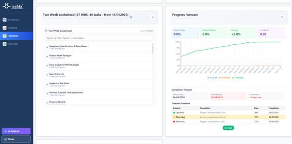
Progress Chart
- S-curve with actual vs planned progress
·
Task
Statistics
- Completed, In Progress, Not Started, Delayed
·
CPI/SPI
Performance
- Cost and Schedule Performance Indices
·
Critical
Path Tasks
- Activities with zero float
·
Earned
Value Analysis
- PV, EV, AC curves with forecasting
·
Budget
Overview
- BAC, EAC, Cost Variance
·
Performance
Indices Chart
- CPI/SPI trends over time
·
Two
Week Lookahead -
Upcoming activities by WBS
·
Schedule
Health
- Missing logic, constraints, long lags
·
Schedule
Diagnostics (DCMA)
- 14-point schedule quality analysis
·
Delayed
Tasks
- Behind-schedule activities with variance
·
Resource
Assignment
- Hours by resource type
·
Manpower
Histogram
- Resource loading over time
·
Resource
Utilization
- Planned vs Actual hours


|
Metric |
Value |
Meaning |
|
CPI |
= 1.0 |
✅ On budget |
|
< 1.0 |
⚠️ Over budget
(spending more than planned) |
|
|
> 1.0 |
🎉 Under budget
(spending less than planned) |
|
|
SPI |
= 1.0 |
✅ On schedule |
|
< 1.0 |
⚠️ Behind schedule
(work progressing slower) |
|
|
> 1.0 |
🎉 Ahead of schedule
(work progressing faster) |
This is where Nahla's AI-powered analysis truly shines.
Navigate to the AI
Analysis page and ask questions in plain English.
|
Category |
Sample Questions |
|
Progress |
"What is my
project progress?", "Show progress by WBS" |
|
Schedule |
"Show the
critical path", "What tasks are delayed?" |
|
Budget |
"Show earned
value analysis", "Am I over budget?" |
|
Resources |
"Show resource
allocation", "Manpower histogram" |
|
Search |
"Find task
3570060", "Show tasks in WBS Foundation" |
|
Lookahead |
"Two week
lookahead", "Tasks starting next week" |
💡 Pro Tip: Ask follow-up questions to dive deeper!
Start with "What are the top risks?" then ask "Show me delayed
tasks" or "Show the critical path".
Need to share insights with your team, executives, or
clients? Generate a shareable
report link in seconds—no login required for viewers.
1. Go to Report Preview page
2. Select charts to include from each tab
(Report, Dashboard, Analytics, Schedule, Resource)
3. Optionally upload your company logo
4. Edit AI-generated commentaries if needed
5. Click "Generate Shareable Link"
6. Copy and send the secure link to
stakeholders
·
🔒 View-only
access - Recipients can't edit your data
·
🔒 No
login required - Stakeholders view instantly
·
🔒 Tab
navigation preserved - Recipients can switch between Dashboard,
Analytics, Schedule, Resource tabs
Unlike generic project management tools, Nahla is
purpose-built for Primavera
P6 and MS
Project users:
·
✅ AI-Powered
Insights - Ask questions in plain English, get expert analysis
·
✅ 500MB
File Support - Handle massive schedules with 50,000+ activities
·
✅ 4-Tab
Dashboard - Dashboard, Analytics, Schedule, Resource views
·
✅ Earned
Value Management - Automatic CPI/SPI calculations with S-curve
visualization
·
✅ Schedule
Diagnostics - DCMA 14-point analysis for schedule quality
·
✅ Critical
Path Analysis - Identify float, dependencies, and delay impacts
·
✅ Two
Week Lookahead - Upcoming activities grouped by WBS
·
✅ Shareable
Reports - Generate stakeholder-ready links in seconds
·
✅ Secure
& Private - Your project data stays confidential
Transform your project analysis workflow today. Visit nahla.ai and upload your first project file—it
takes less than 5 minutes to see the power of AI-driven project insights.
Nahla is an AI-powered project analytics platform
designed specifically for construction and engineering professionals using
Primavera P6 and MS Project.
Try Nahla today → nahla.ai